W naszym stale zmieniającym się środowisku cyfrowym zrozumienie wyników Twojej firmy ma kluczowe znaczenie dla podejmowania świadomych decyzji i wyprzedzania konkurencji. Dlatego z radością ogłaszamy uruchomienie naszej kompleksowej Sekcji Analitycznej w systemie SaaS. Narzędzie to zostało stworzone, aby zapewnić cenny wgląd w aspekty jakości Twojej działalności biznesowej, umożliwiając wspieranie wzrostu i podnoszenie ogólnych standardów wydajności.
Dlaczego warto korzystać z nowego narzędzia do analizy?
- Optymalizuj strategie sprzedaży: dzięki szczegółowym metrykom przesłanych części, wynikach sprzedaży w różnych kanałach i średnim cenom możesz dopasować swoje strategie sprzedaży, tak aby zmaksymalizować rentowność i wydajność.
- Ulepszone zarządzanie ilością części w magazynie : Sekcja Części i Trendy zapewnia wgląd w kategorie, które sprzedają się najlepiej, umożliwiając optymalizację ilości części, identyfikację szybko rotujących artykułów i unikanie sytuacji wyczerpania się lub przepełnienia magazynu. Możesz także zoptymalizować lokalizacje magazynów w oparciu o te kategorie. Zalecamy przeniesienie najlepiej sprzedających się kategorii jak najbliżej obszaru pakowania.
- Popraw zaangażowanie pracowników: Śledząc przesłane części przez każdego pracownika i analizując jego aktywność, możesz identyfikować najlepszych współpracowników i tworzyć programy motywacyjne.
- Ogranicz ryzyko: Sekcja Jakość pomaga monitorować kluczowe wskaźniki, takie jak współczynnik zwrotów, współczynnik anulowań oraz przyczyny zwrotów lub anulowań. Umożliwia to proaktywne rozwiązywanie problemów, minimalizowanie ryzyka i zwiększenie ogólnego zadowolenia klientów. Pozwala również kontrolować swój Status TOP Seller na platformie.
Kluczowe funkcje sekcji Analizy
1. Sekcja Sprzedaż:
- Części przesłane na platformę Ovoko w porównaniu z ich sprzedażą: Ten wykres porównuje liczbę przesłanych części z całkowitym przychodem wygenerowanym na Ovoko. Przychód wykazywany jest przed zwrotami zawierającymi podatek VAT. Użyj tego narzędzia, aby przeanalizować skuteczność dodawania części i odpowiadające im trendy w zakresie przychodów.
- Przychody według kanałów sprzedaży: ten wykres przedstawia całkowite przychody w podziale na kanały sprzedaży. Dochód wykazywany jest z podatkiem VAT i przed zwrotami. Użyj tego wykresu, aby ocenić źródła przychodów i wyniki rynkowe.
- Części sprzedane według kanałów sprzedaży: Ten wykres przedstawia liczbę sprzedanych części w podziale na kanały sprzedaży.
- Średnia cena sprzedanych części: Ten wykres przedstawia średnią cenę części w regionie, obliczoną jako: całkowity przychód / liczba części sprzedanych w bieżącym miesiącu. Wyniki są dalej segmentowane według regionów dla całego miesiąca, ma na celu ocenę cen z ostatnich miesięcy w różnych regionach Europy i sugeruje zaplanowanie dalszej strategii.
- Zamówienia według regionu: Te statystyki pokazują całkowitą liczbę zamówień z VAT i przed zwrotami. Dane są posegmentowane według regionu sprzedaży. Skorzystaj z tych statystyk, aby lepiej zrozumieć działanie rynku lokalnego i międzynarodowego.
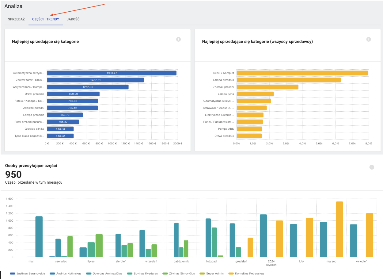
2. Sekcja Części i Trendy:
- Najlepiej sprzedające się kategorie: ten wykres przedstawia 10 najpopularniejszych kategorii, które sprzedajesz na Ovoko. Kategorie te wygenerowały dla Ciebie największe przychody w ciągu ostatnich 30 dni.
- Najpopularniejsze kategorie: Ten wykres przedstawia 10 najpopularniejszych kategorii, które zostały sprzedane za pośrednictwem Ovoko, jako procent liczby sprzedanych przedmiotów ze wszystkich kategorii w ciągu ostatnich 30 dni.
- Części z tych pojazdów sprzedają się najlepiej (Twoja sprzedaż): Ten wykres przedstawia 10 najpopularniejszych modeli samochodów na Ovoko (Twoja sprzedaż), sklasyfikowanych według liczby sprzedanych części związanych z każdym samochodem w ciągu ostatnich 30 dni.
- Części z tych pojazdów sprzedają się najlepiej (wszyscy sprzedawcy): Ten wykres przedstawia 10 najpopularniejszych modeli samochodów na Ovoko, sklasyfikowanych według liczby sprzedanych części związanych z każdym samochodem w ciągu ostatnich 30 dni.
- Osoby przesyłające części: Ten wykres pokazuje liczbę części dodanych na Ovoko przez każdego pracownika w miesiącu. Użyj tego wykresu, aby ocenić wydajność pracowników.
3. Sekcja Jakość:
- Wskaźnik zwrotów i przyczyny: Monitoruj zwroty produktów, aby zidentyfikować problemy z jakością lub powody niezadowolenia kupujących. W tej sekcji znajdziesz wyłącznie powody, na które masz wpływ lub za które odpowiadasz.
Powody zwrotów:
Przedmiot niezgodny z opisem
Część nie działa
Nie otrzymałem zamówienia
Jakość nie do zaakceptowania
Otrzymałem zły produkt
Produkt uszkodzony w transporcie
- Wskaźnik anulowań i przyczyny: Śledź wskaźniki anulowania, aby zoptymalizować procesy realizacji zamówień i zminimalizować utratę przychodów. W tej sekcji znajdziesz wyłącznie powody, na które masz wpływ lub za które odpowiadasz.
Powody anulowań:
Część jest niedostępna
Uszkodzone w magazynie
W ogłoszeniu nie wpisano wad produktu
Ta sekcja jest bardzo ważna ze względu na nowe zasady dotyczące statusu sprzedawców Ovoko.
Jeśli chcesz utrzymać status TOP Seller, musisz utrzymywać następujące statystyki:
- Minimalna liczba zamówień w miesiącu - 15 i więcej
- Anulowanie z winy sprzedawcy (ilość części) - mniej niż 1% miesięcznie
- Procent zwrotów z winy sprzedawcy (ilość części) - mniej niż 4% miesięcznie
- Przesyłki opóźnione - mniej niż 10% miesięcznie, przesyłka jest traktowana jako opóźniona w przypadku kiedy wysłanie paczki zajmie więcej czasu niż szacujemy. Więcej o obliczeniach można przeczytać Tutaj.
Status sprzedawcy „Poniżej standardu”: sprzedawcy, którzy nie osiągną standardu ustalonego przez Ovoko, zostaną obciążeni prowizją za sprzedaż w wysokości 15% zamiast dotychczasowych 10%. Punkty odniesienia są obliczane poprzez śledzenie sprzedaży z przedostatniego pełnego miesiąca. Jeśli w styczniu zwroty przekroczą 5,5% lub anulacje przekroczą 3% z winy sprzedawcy, 1 marca otrzymasz status „Poniżej standardu” i zostanie naliczona prowizja za sprzedać w wysokości 15%. Nowi sprzedawcy, którzy są zarejestrowani na platformie krócej niż 90 dni, nie będą objęci tym punktem.
Komentarze
Komentarze: 0
Zaloguj się, aby dodać komentarz.